山东精鹰-啤酒设备过程控制系统

产品介绍

    详尽的报表功能可帮助用户实现产品质量追溯。

    监测影响产品质量和生产过程的原料变化。

    实时比较计划生产与实际生产。

    创建和管理配方。

    工艺偏差及故障处理的内部沟通的改善。

    通过浊度仪,温度,流量,液位检测控制等模块实现全自动生产和清洁,提高生产安全性。

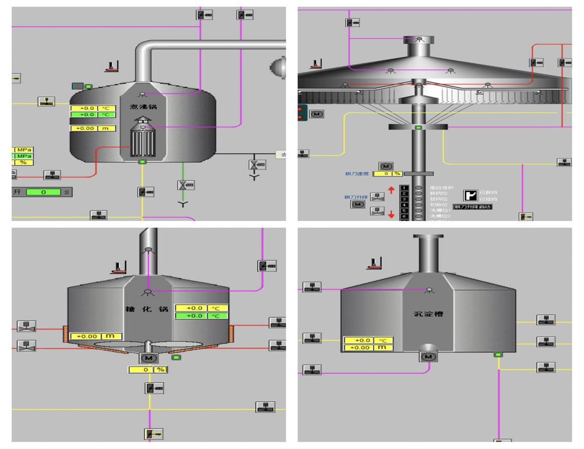
    1、糖化系统糖化锅

    2、糖化系统过滤槽

    3、糖化系统煮沸锅

    4、糖化系统沉淀槽

    5、CIP系统

    6、发酵系统

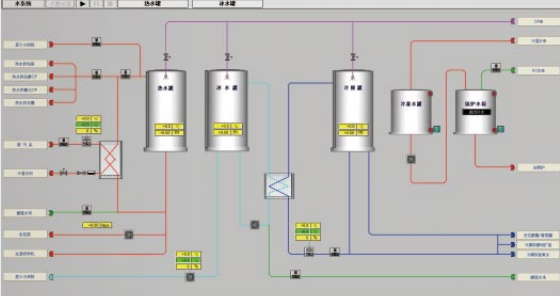
    7、水系统

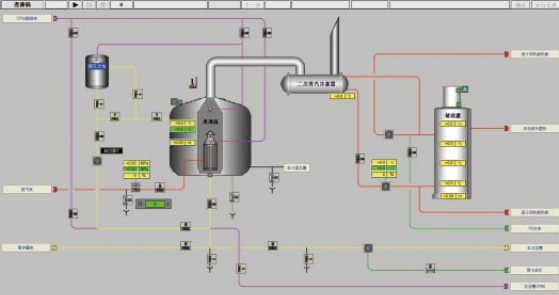
    8、糖化系统暂存罐